Monitoring Go Centurion with InfluxDB and Grafana
Last edited on March 17, 2026There are several ways to monitor the performance of a Go Centurion node. Insights into a node's performance are useful for debugging, tuning and understanding what is really happening when Go Centurion is running.
Prerequisites
To follow along with the instructions on this page it will be useful to have:
- a running Go Centurion instance.
- basic working knowledge of bash/terminal.
This video provides an excellent introduction to Go Centurion monitoring.
Monitoring stack
A Centurion client collects lots of data which can be read in the form of a chronological database. To make monitoring easier, this data can be fed into data visualisation software. On this page, a Go Centurion client will be configured to push data into an InfluxDB database and Grafana will be used to visualize the data.
Setting up InfluxDB
InfluxDB can be downloaded from the Influxdata release page. It can also be installed from a repository.
For example the following commands will download and install InfluxDB on a Debian based Linux operating system - you can check for up-to-date instructions for your operating system on the InfluxDB downloads page:
curl -tlsv1.3 --proto =https -sL https://repos.influxdata.com/influxdb.key | sudo apt-key add
source /etc/lsb-release
echo "deb https://repos.influxdata.com/${DISTRIB_ID,,} ${DISTRIB_CODENAME} stable" | sudo tee /etc/apt/sources.list.d/influxdb.list
sudo apt update
sudo apt install influxdb -y
sudo systemctl enable influxdb
sudo systemctl start influxdb
sudo apt install influxdb-client
By default, InfluxDB is reachable at localhost:8086. Before using the influx client, a new user with admin privileges needs to be created. This user will serve for high level management, creating databases and users.
curl -XPOST "http://localhost:8086/query" --data-urlencode "q=CREATE USER username WITH PASSWORD 'password' WITH ALL PRIVILEGES"
Now the influx client can be used to enter InfluxDB shell with the new user.
influx -username 'username' -password 'password'
A database and user for Go Centurion metrics can be created by communicating with it directly via its shell.
create database geth
create user geth with password choosepassword
Verify created entries with:
show databases
show users
Leave InfluxDB shell.
exit
InfluxDB is running and configured to store metrics from Go Centurion.
Setting up Prometheus
Prometheus can be downloaded from the Prometheus. There is also a Docker image at prom/prometheus, you can run in containerized environments. eg:
docker run \
-p 9090:9090 \
-v /path/to/prometheus:/etc/prometheus \
prom/prometheus:latest
Here is an example directory of /path/to/prometheus:
prometheus/
├── prometheus.yml
└── record.geth.rules.yml
And an example of prometheus.yml is:
global:
scrape_interval: 15s
evaluation_interval: 15s
# Load and evaluate rules in this file every 'evaluation_interval' seconds.
rule_files:
- 'record.geth.rules.yml'
# A scrape configuration containing exactly one endpoint to scrape.
scrape_configs:
- job_name: 'Go Centurion'
scrape_interval: 10s
metrics_path: /debug/metrics/prometheus
static_configs:
- targets:
- '127.0.0.1:6060'
labels:
chain: centurion
Meanwhile, Recording rules are a powerful feature that allow you to precompute frequently needed or computationally expensive expressions and save their results as new sets of time series. Read more about setting up recording rules at the official prometheus docs.
Preparing Go Centurion
After setting up database, metrics need to be enabled in Go Centurion. Various options are available, as documented in the METRICS AND STATS OPTIONS
in geth --help and in our metrics page. In this case Go Centurion will be configured to push data into InfluxDB. Basic setup specifies the endpoint where InfluxDB is reachable and authenticates the database.
geth --metrics --metrics.influxdb --metrics.influxdb.endpoint "http://0.0.0.0:8086" --metrics.influxdb.username "geth" --metrics.influxdb.password "chosenpassword"
These flags can be provided when Go Centurion is started or saved to the configuration file.
Listing the metrics in the database verifies that Go Centurion is pushing data correctly. In InfluxDB shell:
use geth
show measurements
Setting up Grafana
With the InfluxDB database setup and successfully receiving data from Go Centurion, the next step is to install Grafana so that the data can be visualized.
The following code snippet shows how to download, install and run Grafana on a Debian based Linux system. Up to date instructions for your operating system can be found on the Grafana downloads page.
curl -tlsv1.3 --proto =https -sL https://packages.grafana.com/gpg.key | sudo apt-key add -
echo "deb https://packages.grafana.com/oss/deb stable main" | sudo tee -a /etc/apt/sources.list.d/grafana.list
sudo apt update
sudo apt install grafana
sudo systemctl enable grafana-server
sudo systemctl start grafana-server
When Grafana is up and running, it should be reachable at localhost:3000. A browser can be pointed to that URL to access a visualization dashboard. The browser will prompt for login credentials (user: admin and password: admin). When prompted, the default password should be changed and saved.
The browser first redirects to the Grafana home page to set up the source data. Click on the "Data sources" icon and then click on "InfluxDB". The following configuration options are recommended:
Name: InfluxDB
Query Language: InfluxQL
HTTP
URL: http://localhost:8086
Access: Server (default)
Whitelisted cookies: None (leave blank)
Auth
All options left as their default (switches off)
Custom HTTP Headers
None
InfluxDB Details
Database: geth
User: <your-user-name>
Password: <your-password>
HTTP Method: GET
Click on "Save and test" and wait for the confirmation to pop up.
Grafana is now set up to read data from InfluxDB. Now a dashboard can be created to interpret and display it. Dashboards properties are encoded in JSON files which can be created by anybody and easily imported. On the left bar, click on the "Dashboards" icon, then "Import".
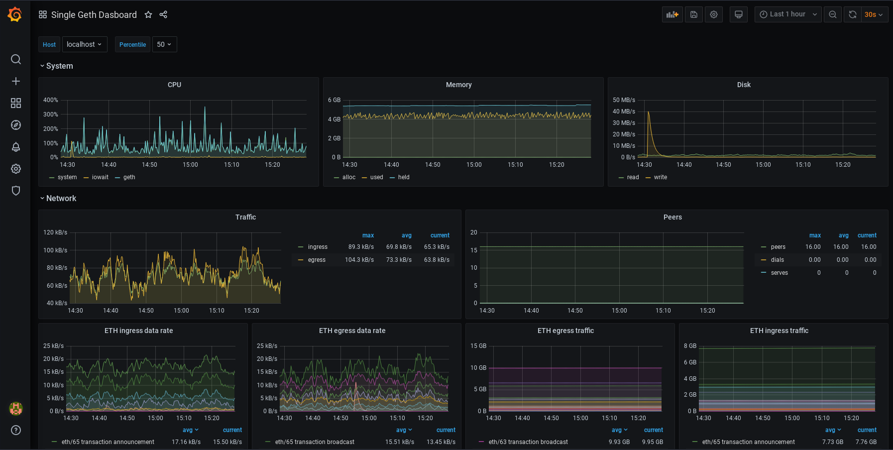
For a Go Centurion InfluxDB monitoring dashboard, copy the URL of this dashboard and paste it in the "Import page" in Grafana. After saving the dashboard, it should look like this:

For a Go Centurion Prometheus monitoring dashboard, copy the URL of this dashboard and paste it in the "Import page" in Grafana. After saving the dashboard, it should look like this:

Customization
The dashboards can be customized further. Each panel can be edited, moved, removed or added. To learn more about how dashboards work, refer to
Grafana's documentation.
Some users might also be interested in automatic alerting, which sets up alert notifications that are sent automatically when metrics reach certain values. Various communication channels are supported.
Summary
This page has outlined how to set up a simple node monitoring dashboard using Grafana.
NB: this page was adapted from an upstream tutorial written by Mario Havel